Zum Hauptinhalt
Case Study

Agentino AI

KI-Chat-Assistent + CRM für Handwerksbetriebe. Automatisiert Lead-Erfassung, Vorqualifizierung und Terminvereinbarung. Läuft als Webchat, Multi-Tenant, DSGVO-konform.

Leistungen: Konzeption, Architekturdesign, Datenbankmodellierung, Implementierung der Multi-Tenant-Struktur, Backend-Entwicklung (Django), KI-Chatprozesslogik mit LangChain und JSON-Analyse, Entwicklung des Webchat-Frontends (Tailwind/JS), Aufbau des CRM-Dashboards
Agentino AI
Tech Stack
Django PostgreSQL TailwindCSS LangChain WebSockets Docker Nginx
Leistungen
Konzeption Architekturdesign Datenbankmodellierung Implementierung der Multi-Tenant-Struktur Backend-Entwicklung (Django) KI-Chatprozesslogik mit LangChain und JSON-Analyse Entwicklung des Webchat-Frontends (Tailwind/JS) Aufbau des CRM-Dashboards

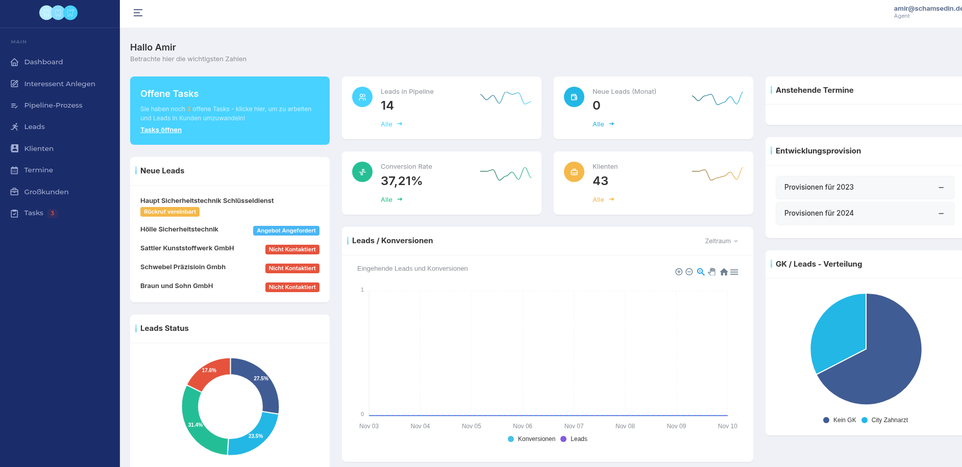
Überblick

Agentino digitalisiert die komplette Lead-Erfassung im Handwerk. Kunden landen über einen Link oder QR-Code im Chat. Die KI führt ein strukturiertes Gespräch, erkennt anhand des Gesprächsverlaufs, welche Informationen noch fehlen, und speichert alles im Dashboard. Der Betrieb sieht sofort, wer sich gemeldet hat, welches Anliegen vorliegt und welche Daten bereits vorliegen. Der Fokus liegt darauf, Anfragen nicht nur zu beantworten, sondern zu qualifizieren und in verwertbare Leads umzuwandeln.

Ausgangslage

Viele Betriebe erhalten täglich Anfragen über unterschiedliche Kanäle. Oft gehen Anfragen verloren, weil niemand sofort reagieren kann. Kunden springen ab, wenn sie keine schnelle Rückmeldung bekommen, und die Betriebe verlieren Umsatz – nicht wegen mangelnder Nachfrage, sondern wegen fehlender Struktur.

Lösung

Agentino übernimmt diesen Prozess automatisiert. Sobald ein Interessent den Chat öffnet, beginnt die KI mit der Vorqualifizierung: Name, Adresse, Beschreibung des Projekts, Bilder, bevorzugte Termine. Statt unstrukturierten Nachrichten entsteht ein vollständiger Lead mit allen relevanten Daten. Der Betrieb bekommt eine Benachrichtigung und kann direkt entscheiden: annehmen, Termin bestätigen oder nachfassen.

Ergebnisse & Impact

Anfragen werden nicht mehr übersehen. Betriebe reagieren sofort – ohne selbst online sein zu müssen. Das führt zu messbar höheren Abschlussquoten, weniger administrativem Aufwand und mehr Fokus auf das eigentliche Geschäft. Kunden erleben einen professionellen, schnellen und modernen Kontaktpunkt, was Vertrauen schafft und Projekte schneller ins Rollen bringt.

Kontakt aufnehmen

Starten Sie jetzt unverbindlich

Lassen Sie uns herausfinden, wie wir Ihre Roadmap mit moderner Software und KI umsetzen können – vom Workshop bis zur produktionsreifen Lösung.

Wir unterstützen bei
KI Strategie |

Ob KI-Strategie, Seminare für Ihr Team oder maßgeschneiderte Plattformen – wir kombinieren Beratung, Entwicklung und Einführung zu einem greifbaren Ergebnis.

Oder direkt anrufen: 0173 4112145
📍

Standort

Nahestraße 2
63452 Hanau

In 90 Minuten zur Projektklarheit.

Kein Sales-Talk. Wir analysieren Ihren Use Case und sagen, ob er realisierbar ist – technisch und wirtschaftlich.

🧠

Realistische Aufwandsschätzung

Damit Sie Budget und Prioritäten sauber argumentieren können.

🚀

Konkreter MVP-Scope

Was wird gebaut, was nicht – inkl. Zeit & Preisrahmen.

🔓

Sie behalten Ownership

Code, Infrastruktur & Entscheidungshoheit liegen bei Ihnen.

„Nach dem ersten Call hatten wir Klarheit über Aufwand, Prioritäten und Zeitplan.“ – Amir Schamsedin, PIA Dental

⏱️

Antwort in < 24h

Mo–Fr, 09:00–18:00 Uhr

📞

Kurz sprechen?

0173 4112145
Termin buchen